سعر أستر يرتفع مع كشف DEX عن إطلاق الصاروخ لدعم المشاريع المشفرة في مراحلها المبكرة
يواصل أستر ارتفاعه، حيث يتم تداوله فوق 1.00 دولار في وقت كتابة هذا التقرير يوم الخميس. تعكس الزيادة في السعر معنويات إيجابية عامة في سوق العملات المشفرة، مما دفع بيتكوين (BTC) فوق 109,000 دولار وإيثريوم (ETH) فوق 3,800 دولار.
توقعات سعر البيتكوين: بيتكوين تستعيد 110,000 دولار على الرغم من تدفقات ETF المختلطة
تستعيد بيتكوين (BTC) علامة 110,000 دولار في وقت كتابة هذا التقرير يوم الخميس بعد أن واجهت رفضًا من مستوى رئيسي في وقت سابق من هذا الأسبوع. بينما تسلط تدفقات صناديق الاستثمار المتداولة (ETFs) المختلطة الضوء على عدم اليقين بين المؤسسات، تشير الأنماط التاريخية إلى أن الإعداد الحالي قد يمهد الطريق لتعافي محتمل في الأسابيع المقبلة.
أخبار الكريبتو اليوم: بيتكوين وإيثريوم وXRP تحاول الاختراق وسط تجدد معنويات المخاطرة
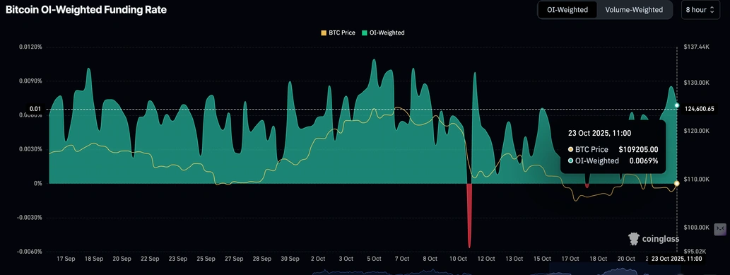
تتداول بيتكوين (BTC) تحت 109,000 دولار في وقت كتابة هذا التقرير يوم الخميس، بعد أن سجلت انتعاشًا من أدنى مستوى ليوم أمس عند 106,666 دولار. على الرغم من كونه طفيفًا، تشير الزيادة في السعر إلى تحسن معنويات المخاطرة في سوق العملات المشفرة الأوسع.
إخلاء المسؤولية: تحتوي المعلومات الواردة في هذه الصفحات على بيانات تطلعية تنطوي على مخاطر وشكوك. إن الأسواق والأدوات المذكورة في هذه الصفحة هي لأغراض إعلامية فقط ولا يجب أن تظهر بأي شكل من الأشكال كتوصية لشراء أو بيع هذه الأوراق المالية. يجب عليك القيام بأبحاثك الخاصة قبل اتخاذ أي قرارات الاستثمار. لا تضمن FXStreet بأي حال من الأحوال أن تكون هذه المعلومات خالية من الأخطاء أو والمغالطات أو الأخطاء المادية. كما لا يضمن أن هذه المعلومات ذات طبيعة مناسبة. الاستثمار في الفوركس ينطوي على قدر كبير من المخاطر ، بما في ذلك فقدان كل أو جزء من الاستثمار الخاص بك ، فضلا عن التوترات. تقع على عاتقك جميع المخاطر والخسائر والتكاليف المرتبطة بالاستثمار، بما في ذلك الخسارة الإجمالية لرأس المال.
المحتوى الموصى به
اختيارات المحررين
توقعات البيتكوين الأسبوعية: تستعيد 111,000 دولار مع ارتفاع التضخم في الولايات المتحدة
اندفع سعر البيتكوين نحو 111,000 دولار يوم الجمعة، بعد أن ارتد من مستوى الدعم الرئيسي في وقت سابق من هذا الأسبوع. قد تواجه الأصول الأكثر خطورة مثل البيتكوين تقلبات مع اقتراب عطلة نهاية الأسبوع مع ارتفاع التضخم في الولايات المتحدة في سبتمبر. تظل صناديق الاستثمار الفورية المتداولة المدرجة في الولايات المتحدة غير حاسمة، حيث تقلبت بين التدفقات الداخلية والخارجية طوال الأسبوع.


